发电技术 ›› 2025, Vol. 46 ›› Issue (5): 872-884.DOI: 10.12096/j.2096-4528.pgt.24057
邹博1, 任建地1, 许道明1, 邓立生2, 廖力达1, 肖俊兵1,2
收稿日期:2024-07-03
修回日期:2024-10-25
出版日期:2025-10-31
发布日期:2025-10-23
作者简介:基金资助:Bo ZOU1, Jiandi REN1, Daoming XU1, Lisheng DENG2, Lida LIAO1, Junbing XIAO1,2
Received:2024-07-03
Revised:2024-10-25
Published:2025-10-31
Online:2025-10-23
Supported by:摘要:
目的 “双碳”背景下,熔盐储热技术得到了迅速发展。氯化物熔盐因其良好的储能密度、宽工作温度范围及低成本等优势,被广泛应用于太阳能光热发电与可再生能源调峰等领域,因此综述了氯化物熔盐应用在新能源发电领域的研究进展。 方法 综述了国内外氯化物熔盐材料研究,总结了氯化物熔盐导热系数的强化手段,概述了氯化物熔盐相变行为的测试手段及调节方法,阐述了氯化物熔盐的腐蚀性研究。重点介绍了氯化物熔盐在光热发电、新能源消纳、火电厂改造等领域的应用。其中,光热发电是氯化物熔盐在大规模储能的重要应用,新能源消纳是氯化物熔盐应用的一个新思路。最后,展望了氯化物熔盐储热技术未来发展中需重点思考和解决的问题。 结论 开发能够承受高温和腐蚀环境的合金材料、探索成本效益高的腐蚀控制技术以及协同开发氯化物熔盐净化和缓蚀方法,是实现熔盐储热技术商业化的关键问题。采用熔盐储热技术对传统能源系统进行转型升级,实现能源清洁高效利用是能源领域发展的重要趋势。
中图分类号:
邹博, 任建地, 许道明, 邓立生, 廖力达, 肖俊兵. 氯化物熔盐储热技术应用于新能源发电的研究进展[J]. 发电技术, 2025, 46(5): 872-884.
Bo ZOU, Jiandi REN, Daoming XU, Lisheng DENG, Lida LIAO, Junbing XIAO. Recent Developments on the Application of Chloride Molten Salt Heat Storage Technology to New Energy Power Generation[J]. Power Generation Technology, 2025, 46(5): 872-884.
| 熔盐种类 | 熔点/℃ | 相变潜热/(J⋅g-1) | 热分解温度/℃ | 导热系数/(W⋅m-1⋅℃-1) | 比热容/(J⋅g-1⋅℃-1) | 黏度/(mPa⋅s) | 来源 |
|---|---|---|---|---|---|---|---|
| 52%MgCl2-48%NaCl | 450.0 | 430.0 | — | 0.95 | 0.92 | — | 文献[ |
| 64%MgCl2-36%KCl | 470.0 | 388.0 | — | 0.83 | 0.84 | — | |
| 39%MgCl2-61%NaCl | 435.0 | 351.0 | — | 0.81 | 0.80 | — | |
| 33%NaCl-67%CaCl2 | 500.0 | 281.0 | — | 1.02 | 0.84 | — | |
| 50%KCl-50%LiCl | 354.9 | 219.9 | — | 0.42 | 0.44 | 1.15 | 文献[ |
| 10%KCl-90%LiCl | 354.8 | 62.7 | — | — | — | — | 文献[ |
| 49%NaCl-51%CaCl2 | 499.2 | 152.6 | 550 | — | 0.85 | <5 | 文献[ |
| 50%LiCl-50%NaCl | 578.7 | 320.2 | — | — | — | — | 文献[ |
| 50%LiCl-50%NaCl | 523.5 | 320.2 | — | — | — | — | 文献[ |
表1 二元氯化物熔盐部分热物性参数比较
Tab. 1 Parameter comparison of some thermophysical properties of binary chloride molten salts
| 熔盐种类 | 熔点/℃ | 相变潜热/(J⋅g-1) | 热分解温度/℃ | 导热系数/(W⋅m-1⋅℃-1) | 比热容/(J⋅g-1⋅℃-1) | 黏度/(mPa⋅s) | 来源 |
|---|---|---|---|---|---|---|---|
| 52%MgCl2-48%NaCl | 450.0 | 430.0 | — | 0.95 | 0.92 | — | 文献[ |
| 64%MgCl2-36%KCl | 470.0 | 388.0 | — | 0.83 | 0.84 | — | |
| 39%MgCl2-61%NaCl | 435.0 | 351.0 | — | 0.81 | 0.80 | — | |
| 33%NaCl-67%CaCl2 | 500.0 | 281.0 | — | 1.02 | 0.84 | — | |
| 50%KCl-50%LiCl | 354.9 | 219.9 | — | 0.42 | 0.44 | 1.15 | 文献[ |
| 10%KCl-90%LiCl | 354.8 | 62.7 | — | — | — | — | 文献[ |
| 49%NaCl-51%CaCl2 | 499.2 | 152.6 | 550 | — | 0.85 | <5 | 文献[ |
| 50%LiCl-50%NaCl | 578.7 | 320.2 | — | — | — | — | 文献[ |
| 50%LiCl-50%NaCl | 523.5 | 320.2 | — | — | — | — | 文献[ |
| 熔盐种类 | 熔点/℃ | 相变潜热/ (J⋅g-1) | 热分解温度/℃ | 导热系数/(W⋅m-1⋅℃-1) | 比热容/(J∙g-1⋅℃-1) | 黏度/(mPa⋅s) | 来源 |
|---|---|---|---|---|---|---|---|
| 10%NaCl-50%KCl-40%LiCl | 356.9 | 189.4 | — | — | — | — | 文献[ |
| 41.72%NaCl-52.16%CaCl2-6.12%KCl | 503.8 | 169.2 | 550 | — | — | — | 文献[ |
| 59.79%KCl-11.63%CaCl2-28.58%MgCl2 | 427.3 | 164.1 | 480 | — | — | 3.0~4.0 | 文献[ |
| 5.57%LiCl-13.14%NaCl-81.29%ZnCl2 | 221.9 | 110.2 | 544.9 | — | 1.06 | — | 文献[ |
| 39.05%NaCl-14.94%CaCl2-46.01%ZnCl2 | 371.9 | 166.5 | 610.9 | — | 0.94 | — | 文献[ |
| 3.14%LiCl-4.82%NaCl-27.10%KCl-64.94%ZnCl2 | 169.7 | 60.9 | 510.0 | 0.42 | 0.94 | — | 文献[ |
| 3.17%LiCl-5.68%NaCl-12.65%KCl-78.50%ZnCl2 | 168.9 | 73.1 | 500.2 | 0.46 | 0.89 | — | 文献[ |
| 5%LiCl-30.21%NaCl-15.96%KCl-43.42%MgCl2-5.70 %CaCl2 | 356.5 | 150.9 | 600 | 0.021 3 | 1.21 | 2.56 | 文献[ |
表2 三元及多元氯化物熔盐部分热物性参数比较
Tab. 2 Parameter comparison of some thermophysical properties of ternary and polychlorinated molten salts
| 熔盐种类 | 熔点/℃ | 相变潜热/ (J⋅g-1) | 热分解温度/℃ | 导热系数/(W⋅m-1⋅℃-1) | 比热容/(J∙g-1⋅℃-1) | 黏度/(mPa⋅s) | 来源 |
|---|---|---|---|---|---|---|---|
| 10%NaCl-50%KCl-40%LiCl | 356.9 | 189.4 | — | — | — | — | 文献[ |
| 41.72%NaCl-52.16%CaCl2-6.12%KCl | 503.8 | 169.2 | 550 | — | — | — | 文献[ |
| 59.79%KCl-11.63%CaCl2-28.58%MgCl2 | 427.3 | 164.1 | 480 | — | — | 3.0~4.0 | 文献[ |
| 5.57%LiCl-13.14%NaCl-81.29%ZnCl2 | 221.9 | 110.2 | 544.9 | — | 1.06 | — | 文献[ |
| 39.05%NaCl-14.94%CaCl2-46.01%ZnCl2 | 371.9 | 166.5 | 610.9 | — | 0.94 | — | 文献[ |
| 3.14%LiCl-4.82%NaCl-27.10%KCl-64.94%ZnCl2 | 169.7 | 60.9 | 510.0 | 0.42 | 0.94 | — | 文献[ |
| 3.17%LiCl-5.68%NaCl-12.65%KCl-78.50%ZnCl2 | 168.9 | 73.1 | 500.2 | 0.46 | 0.89 | — | 文献[ |
| 5%LiCl-30.21%NaCl-15.96%KCl-43.42%MgCl2-5.70 %CaCl2 | 356.5 | 150.9 | 600 | 0.021 3 | 1.21 | 2.56 | 文献[ |
图3 铁基全非晶涂层和镍基部分非晶涂层在750 ℃下暴露于KCl-MgCl2中300 h后合金腐蚀情况
Fig. 3 Alloy corrosion of iron-based fully amorphous coatings and nickel-based partially amorphous coatings after exposed to KCl-MgCl2 for 300 h at 750 ℃
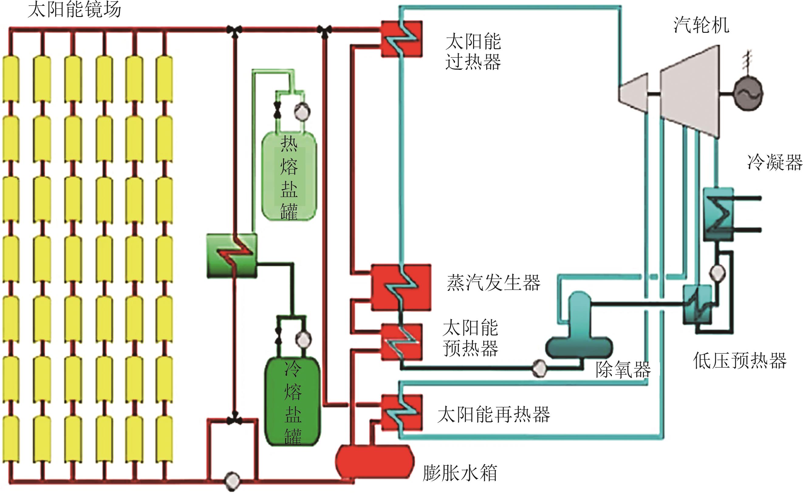
图10 集成高温熔盐储热系统的超超临界二次再热机组系统
Fig. 10 Ultra-supercritical secondary reheat unit system with integrated high temperature molten salt energy storage system
| [1] | 任大伟,侯金鸣,肖晋宇,等 .支撑双碳目标的新型储能发展潜力及路径研究[J].中国电力,2023,56(8):17-25. |
| REN D W, HOU J M, XIAO J Y,et al .Research on development potential and path of new energy storage supporting carbon peak and carbon neutrality[J].Electric Power,2023,56(8):17-25. | |
| [2] | 王新宝,葛景,韩连山,等 .构网型储能支撑新型电力系统建设的思考与实践[J].电力系统保护与控制,2023,51(5):172-179. |
| WANG X B, GE J, HAN L S,et al .Theory and practice of grid-forming BESS supporting the construction of a new type of power system[J].Power System Protection and Control,2023,51(5):172-179. | |
| [3] | 肖瑶,钮文泽,魏高升,等 .太阳能光伏/光热技术研究现状与发展趋势综述[J].发电技术,2022,43(3):392-404. doi:10.12096/j.2096-4528.pgt.21145 |
| XIAO Y, NIU W Z, WEI G S,et al .Review on research status and developing tendency of solar photovoltaic/thermal technology[J].Power Generation Technology,2022,43(3):392-404. doi:10.12096/j.2096-4528.pgt.21145 | |
| [4] | 尹秋钰,方立军,陈刚,等 .超临界二氧化碳锅炉耦合熔盐储热调峰特性模拟研究[J].电力科技与环保,2025,41(1):156-165. |
| YIN Q Y, FANG L J, CHEN G,et al .Numerical simulation study on heat peak regulation characteristics of supercritical carbon dioxide boiler coupled molten salt storage[J].Electric Power Environmental Protection,2025,41(1):156-165. | |
| [5] | VIGNAROOBAN K, XU X, ARVAY A,et al .Heat transfer fluids for concentrating solar power systems:a review[J].Applied Energy,2015,146:383-396. doi:10.1016/j.apenergy.2015.01.125 |
| [6] | MA L, ZHANG C, WU Y,et al .Comparative review of different influence factors on molten salt corrosion characteristics for thermal energy storage[J].Solar Energy Materials and Solar Cells,2022,235:111485. doi:10.1016/j.solmat.2021.111485 |
| [7] | ZHANG H, BAEYENS J, CÁCERES G,et al .Thermal energy storage:recent developments and practical aspects[J].Progress in Energy and Combustion Science,2016,53:1-40. doi:10.1016/j.pecs.2015.10.003 |
| [8] | YU Y, ZHAO C, TAO Y,et al .Superior thermal energy storage performance of NaCl-SWCNT composite phase change materials:a molecular dynamics approach[J].Applied Energy,2021,290:116799. doi:10.1016/j.apenergy.2021.116799 |
| [9] | 郭学伯,范良迟,许浈婧,等 .助力节能降碳的相变储热材料研究和应用进展[J].发电技术,2023,44(2):201-212. doi:10.12096/j.2096-4528.pgt.22001 |
| GUO X B, FAN L C, XU Z J,et al .Research and application progress of phase change thermal energy storage materials for energy saving and carbon reduction[J].Power Generation Technology,2023,44(2):201-212. doi:10.12096/j.2096-4528.pgt.22001 | |
| [10] | RONG Z, DING J, WANG W,et al .Ab-initio molecular dynamics calculation on microstructures and thermophysical properties of NaCl-CaCl2-MgCl2 for concentrating solar power[J].Solar Energy Materials and Solar Cells,2020,216:110696. doi:10.1016/j.solmat.2020.110696 |
| [11] | DING W, BAUER T .Progress in research and development of molten chloride salt technology for next generation concentrated solar power plants[J].Engineering,2021,7(3):334-347. doi:10.1016/j.eng.2020.06.027 |
| [12] | DING W, GOMEZ-VIDAL J, BONK A,et al .Molten chloride salts for next generation CSP plants:electrolytical salt purification for reducing corrosive impurity level[J].Solar Energy Materials and Solar Cells,2019,199:8-15. doi:10.1016/j.solmat.2019.04.021 |
| [13] | 宋宇宽,王俊勃,徐洁,等 .太阳能热发电中熔融盐储热材料研究进展[J].轻工标准与质量,2015(2):59-60. |
| SONG Y K, WANG J B, XU J,et al .Research progress of molten salt heat storage materials in solar thermal power generation[J].Standard & Quality of Light Industry,2015(2):59-60. | |
| [14] | TIAN H, DU L, HUANG C,et al .Enhanced specific heat capacity of binary chloride salt by dissolving magnesium for high-temperature thermal energy storage and transfer[J].Journal of Materials Chemistry A,2017,5(28):14811-14818. doi:10.1039/c7ta04169a |
| [15] | 刘伟,李振明,刘铭扬,等 .高温相变储热材料制备与应用研究进展[J].储能科学与技术,2023,12(2):398-430. |
| LIU W, LI Z M, LIU M Y,et al .Research progress on the preparation and application of high-temperature phase change thermal storage materials[J].Energy Storage Science and Technology,2023,12(2):398-430. | |
| [16] | 闫全英,王婧璇,贺万玉 .氯化盐混合物的配制及热物性研究[J].化工新型材料,2017,45(1):199-201. |
| YAN Q Y, WANG J X, HE W Y .Preparation and thermal property of mixed chlorine salt[J].New Chemical Materials,2017,45(1):199-201. | |
| [17] | 魏小兰,谢佩,张雪钏,等 .氯化物熔盐材料的制备及其热物理性质研究[J].化工学报,2020,71(5):2423-2431. |
| WEI X L, XIE P, ZHANG X C,et al .Research on preparation and thermodynamic properties of chloride molten salt materials[J].CIESC Journal,2020,71(5):2423-2431. | |
| [18] | 汉京晓 .新型二元混合氯化熔盐的制备及性能测试[J].无机盐工业,2018,50(12):24-27. |
| HAN J X .Preparation and performance test of new binary hybrid molten chlorinated salt[J].Inorganic Chemicals Industry,2018,50(12):24-27. | |
| [19] | 范青柱,闫全英,王婧璇,等 .二元混合熔盐的配制及储热性能研究[J].化工新型材料,2020,48(7):64-68. |
| FAN Q Z, YAN Q Y, WANG J X,et al .Study on the preparation and heat storage performance of binary mixed molten salt[J].New Chemical Materials,2020,48(7):64-68. | |
| [20] | 魏小兰,谢佩,王维龙,等 .含钙三元氯化物体系相图计算与熔盐热稳定性[J].化工学报,2021,72(6):3074-3083. |
| WEI X L, XIE P, WANG W L,et al .Calculation of phase diagram and thermal stability of molten salt for ternary chloride systems containing calcium[J].CIESC Journal,2021,72(6):3074-3083. | |
| [21] | WU S, PENG H, XIE L .Design and investigation of the novel ZnCl2 based ternary chloride salts with low-temperature for sensible energy storage[J].Applied Thermal Engineering,2020,171:114917. doi:10.1016/j.applthermaleng.2020.114917 |
| [22] | WU S, PENG H, AO J,et al .Design and development of novel LiCl-NaCl-KCl-ZnCl2 eutectic chlorides for thermal storage fluids in concentrating solar power (CSP) applications[J].Solar Energy Materials and Solar Cells,2022,240:111678. doi:10.1016/j.solmat.2022.111678 |
| [23] | 刘波,魏小兰,彭强,等 .五元氯化物熔盐的制备及其传蓄热性能[J].太阳能学报,2018,39(7):1815-1821. |
| LIU B, WEI X L, PENG Q,et al .Research on preparation and properties of quinary chloride molten salt[J].Acta Energiae Solaris Sinica,2018,39(7):1815-1821. | |
| [24] | REDKIN A, ZAIKOV Y, TKACHEVA O,et al .Molar thermal conductivity of molten salts[J].Ionics,2016,22(1):143-149. doi:10.1007/s11581-015-1592-y |
| [25] | BIE Y, LI M, MALEKIAN R,et al .Effect of phase transition temperature and thermal conductivity on the performance of latent heat storage system[J].Applied Thermal Engineering,2018,135:218-227. doi:10.1016/j.applthermaleng.2018.02.036 |
| [26] | XIONG Y, WANG Z, WU Y,et al .Performance enhancement of bromide salt by nano-particle dispersion for high-temperature heat pipes in concentrated solar power plants[J].Applied Energy,2019,237:171-179. doi:10.1016/j.apenergy.2019.01.026 |
| [27] | 田禾青,周俊杰,郭茶秀 .熔盐储热材料比热容强化的研究进展[J].化工进展,2020,39(2):584-595. doi:10.16085/j.issn.1000-6613.2019-0798 |
| TIAN H Q, ZHOU J J, GUO C X .Progress of specific heat enhancement of molten salt thermal energy storage materials[J].Chemical Industry and Engineering Progress,2020,39(2):584-595. doi:10.16085/j.issn.1000-6613.2019-0798 | |
| [28] | 袁帆,李明佳,马朝,等 .纳米材料复合熔盐比热容的预测方法研究[J].工程热物理学报,2020,41(10):2484-2490. |
| YUAN F, LI M J, MA C,et al .Research on the prediction method of specific heat capacity of nanomaterial composite molten salt[J].Chinese Journal of Engineering Thermophysics,2020,41(10):2484-2490. | |
| [29] | HAN D, GUENE LOUGOU B, XU Y,et al .Thermal properties characterization of chloride salts/nanoparticles composite phase change material for high-temperature thermal energy storage[J].Applied Energy,2020,264:114674. doi:10.1016/j.apenergy.2020.114674 |
| [30] | HAN D, LOUGOU B G, SHUAI Y,et al .Study of thermophysical properties of chloride salts doped with CuO nanoparticles for solar thermal energy storage[J].Solar Energy Materials and Solar Cells,2022,234:111432. doi:10.1016/j.solmat.2021.111432 |
| [31] | 熊亚选,钱向瑶,李烁,等 .制备方法对纳米熔盐储热性能及形成机理的影响[J].化工学报,2021,72(5):2857-2868. |
| XIONG Y X, QIAN X Y, LI S,et al .Effect of preparation methods on thermal energy storage performance and formation mechanism of molten salt nanofluids[J].CIESC Journal,2021,72(5):2857-2868. | |
| [32] | RUSE E, LARBONI M, LAVI A,et al .Molten salt in situ exfoliation of graphite to graphene nanoplatelets applied for energy storage[J].Carbon,2021,176:168-177. doi:10.1016/j.carbon.2021.01.133 |
| [33] | 李彦,李鹏,朱群志 .硝酸盐/膨胀石墨复合相变材料的热物性[J].硅酸盐学报,2018,46(5):625-632. |
| LI Y, LI P, ZHU Q Z .Thermal properties of nitrate/expanded graphite composite phase-change materials[J].Journal of the Chinese Ceramic Society,2018,46(5):625-632. | |
| [34] | SANG L, XU Y .Form stable binary chlorides/expanded graphite composite material with enhanced compressive strength for high temperature thermal storage[J].Journal of Energy Storage,2020,31:101611. doi:10.1016/j.est.2020.101611 |
| [35] | 宋文兵,鹿院卫,陈晓彤,等 .氯化盐/陶瓷定形复合相变材料的制备和热物性研究[J].储能科学与技术,2021,10(5):1720-1728. |
| SONG W B, LU Y W, CHEN X T,et al .The preparation and thermophysical properties of chloride/ceramic-shaped stabilized composite phase-change materials[J].Energy Storage Science and Technology,2021,10(5):1720-1728. | |
| [36] | LIU J, WANG Q, LING Z,et al .A novel process for preparing molten salt/expanded graphite composite phase change blocks with good uniformity and small volume expansion[J].Solar Energy Materials and Solar Cells,2017,169:280-286. doi:10.1016/j.solmat.2017.05.046 |
| [37] | 李月锋,张东 .膨胀石墨/LiCl-NaCl复合相变材料导热系数各向异性[J].功能材料,2013,44(16):2409-2415. |
| LI Y F, ZHANG D .Thermal conductivity anisotropy of expanded graphite/LiCl-NaCl phase change material[J].Journal of Functional Materials,2013,44(16):2409-2415. | |
| [38] | 蔡海兵,荣传新 .考虑相变潜热的冻结温度场非线性分析[J].低温建筑技术,2009,31(2):43-45. |
| CAI H B, RONG C X .Nonlinear analysis of freezing temperature field considering latent heat of phase change[J].Low Temperature Architecture Technology,2009,31(2):43-45. | |
| [39] | KENISARIN M M .Thermophysical properties of some organic phase change materials for latent heat storage.a review[J].Solar Energy,2014,107:553-575. doi:10.1016/j.solener.2014.05.001 |
| [40] | RAUD R, JACOB R, BRUNO F,et al .A critical review of eutectic salt property prediction for latent heat energy storage systems[J].Renewable and Sustainable Energy Reviews,2017,70:936-944. doi:10.1016/j.rser.2016.11.274 |
| [41] | SUN X, LEE K O, MEDINA M A,et al .Melting temperature and enthalpy variations of phase change materials (PCMs):a differential scanning calorimetry (DSC) analysis[J].Phase Transitions,2018,91(6):667-680. doi:10.1080/01411594.2018.1469019 |
| [42] | DUMAS J P, GIBOUT S, CÉZAC P,et al .New theoretical determination of latent heats from DSC curves[J].Thermochimica Acta,2018,670:92-106. doi:10.1016/j.tca.2018.10.011 |
| [43] | 杨辉著,黎永耀,马彬键,等 .泡沫金属有效导热系数的数学模型[J].东北电力大学学报,2021,41(5):45-51. |
| YANG H Z, LI Y Y, MA B J,et al .Effective thermal conductivity model for high porosity open-cell metal foams[J].Journal of Northeast Electric Power University,2021,41(5):45-51. | |
| [44] | JIANG Y, LIU M, SUN Y .Review on the development of high temperature phase change material composites for solar thermal energy storage[J].Solar Energy Materials and Solar Cells,2019,203:110164. doi:10.1016/j.solmat.2019.110164 |
| [45] | MITRAN R A, IONIŢǍ S, LINCU D,et al .A review of composite phase change materials based on porous silica nanomaterials for latent heat storage applications[J].Molecules,2021,26(1):241. doi:10.3390/molecules26010241 |
| [46] | ZHANG Z, ZHANG N, YUAN Y,et al .Investigations on transient thermal performance of phase change materials embedded in metal foams for latent heat thermal energy storage[J].International Journal of Energy Research,2021,45(15):20763-20782. doi:10.1002/er.7137 |
| [47] | RAN X, WANG H, ZHONG Y,et al .Thermal properties of eutectic salts/ceramics/expanded graphite composite phase change materials for high-temperature thermal energy storage[J].Solar Energy Materials and Solar Cells,2021,225:111047. doi:10.1016/j.solmat.2021.111047 |
| [48] | 王鹏,罗尘丁,巨星 .光热电站熔盐传热储热技术应用[J].电力勘测设计,2017(2):67-71. |
| WANG P, LUO C D, JU X .Application of molten salts for heat transfer and storage technique for molten salts in concentrating solar power plant[J].Electric Power Survey & Design,2017(2):67-71. | |
| [49] | 赵峥峥,王遥,刘斌,等 .三元混合氯化盐NaCl-KCl-MgCl2对合金的腐蚀特性实验研究[J].发电技术,2018,39(6):561-565. doi:10.12096/j.2096-4528.pgt.18221 |
| ZHAO Z Z, WANG Y, LIU B,et al .Experimental study on corrosion characteristics of ternary mixed chloride salt NaCl-KCl-MgCl2 [J].Power Generation Technology,2018,39(6):561-565. doi:10.12096/j.2096-4528.pgt.18221 | |
| [50] | MYERS P D, GOSWAMI D Y .Thermal energy storage using chloride salts and their eutectics[J].Applied Thermal Engineering,2016,109:889-900. doi:10.1016/j.applthermaleng.2016.07.046 |
| [51] | GUO J, HOYT N, WILLIAMSON M .Multielectrode array sensors to enable long-duration corrosion monitoring and control of concentrating solar power systems[J].Journal of Electroanalytical Chemistry,2021,884:115064. doi:10.1016/j.jelechem.2021.115064 |
| [52] | IBRAHIM A, PENG H, RIAZ A,et al .Molten salts in the light of corrosion mitigation strategies and embedded with nanoparticles to enhance the thermophysical properties for CSP plants[J].Solar Energy Materials and Solar Cells,2021,219:110768. doi:10.1016/j.solmat.2020.110768 |
| [53] | VILLADA C, DING W, BONK A,et al .Engineering molten MgCl2-KCl-NaCl salt for high-temperature thermal energy storage:review on salt properties and corrosion control strategies[J].Solar Energy Materials and Solar Cells,2021,232:111344. doi:10.1016/j.solmat.2021.111344 |
| [54] | RAIMAN S S, MAYES R T, KURLEY J M,et al .Amorphous and partially-amorphous metal coatings for corrosion resistance in molten chloride salt[J].Solar Energy Materials and Solar Cells,2019,201:110028. doi:10.1016/j.solmat.2019.110028 |
| [55] | ULLAH F, AMEEN M, HASRAT K .Experimental study on optimization of heat storage and melting salts of solar energy[J].Journal of Food Processing and Preservation,2019,43(1):13685. |
| [56] | CASTRO Q M, FAUNDEZ D, ROJAS R,et al .Improving the working fluid based on a NaNO3-KNO3-NaCl-KCl molten salt mixture for concentrating solar power energy storage[J].Solar Energy,2022,231:464-472. doi:10.1016/j.solener.2021.11.058 |
| [57] | VILLADA C, DING W, BONK A,et al .Simulation-assisted determination of the minimum melting temperature composition of MgCl2-KCl-NaCl salt mixture for next-generation molten salt thermal energy storage[J].Frontiers in Energy Research,2022,10:809663. doi:10.3389/fenrg.2022.809663 |
| [58] | 张泽栋,王维,叶季蕾,等 .储热型太阳能光热发电稳态功率模型[J].发电技术,2022,43(5):731-739. doi:10.12096/j.2096-4528.pgt.22044 |
| ZHANG Z D, WANG W, YE J L,et al .Steady-state power modeling of solar thermal power generation with thermal storage[J].Power Generation Technology,2022,43(5):731-739. doi:10.12096/j.2096-4528.pgt.22044 | |
| [59] | WANG X, DEL RINCON J, LI P,et al .Thermophysical properties experimentally tested for NaCl-KCl-MgCl2 eutectic molten salt as a next-generation high-temperature heat transfer fluids in concentrated solar power systems[J].Journal of Solar Energy Engineering,2021,143(4):041005. doi:10.1115/1.4049253 |
| [60] | ROPER R, HARKEMA M, SABHARWALL P,et al .Molten salt for advanced energy applications:a review[J].Annals of Nuclear Energy,2022,169:108924. doi:10.1016/j.anucene.2021.108924 |
| [61] | 张辉,顾秀芳,陈艳宁,等 .考虑风电消纳的热电厂蓄热罐效益成本分析[J].发电技术,2022,43(4):664-672. doi:10.12096/j.2096-4528.pgt.20109 |
| ZHANG H, GU X F, CHEN Y N,et al .Benefit cost analysis of thermal storage tank in thermal power plant considering wind power consumption[J].Power Generation Technology,2022,43(4):664-672. doi:10.12096/j.2096-4528.pgt.20109 | |
| [62] | ZHANG Q, JIANG K, GE Z,et al .Control strategy of molten salt solar power tower plant function as peak load regulation in grid[J].Applied Energy,2021,294:116967. doi:10.1016/j.apenergy.2021.116967 |
| [63] | LI X, WANG Y, WU S,et al .Preparation and investigation of multicomponent alkali nitrate/nitrite salts for low temperature thermal energy storage[J].Energy,2018,160:1021-1029. doi:10.1016/j.energy.2018.07.078 |
| [64] | MARTIN C, BONK A, BRAUN M,et al .Investigation of the long-term stability of quartzite and basalt for a potential use as filler materials for a molten-salt based thermocline storage concept[J].Solar Energy,2018,171:827-840. doi:10.1016/j.solener.2018.06.090 |
| [65] | 郑永恒,李成家,李杰 .风力-太阳能光热互补发电技术研究[J].电力设备管理,2020(9):144-155. |
| ZHENG Y H, LI C J, LI J .Research on wind-solar photothermal hybrid power generation technology[J].Power Equipment Management,2020(9):144-155. | |
| [66] | MA Y, XU L, LI Y,et al .Modeling and simulation of wind turbine heat recycling system[J].Thermal Science,2020,24(5 Part B):3099-3107. doi:10.2298/tsci191102084m |
| [67] | 庞力平,张世刚,段立强 .高温熔盐储能提高二次再热机组灵活性研究[J].中国电机工程学报,2021,41(8):2682-2690. doi:10.13334/j.0258-8013.pcsee.200771 |
| PANG L P, ZHANG S G, DUAN L J .Study on the improvement of flexibility of secondary reheat units with high-temperature molten salt energy storage[J].Proceedings of the CSEE,2021,41(8):2682-2690. doi:10.13334/j.0258-8013.pcsee.200771 |
| [1] | 李建林, 彭禹宸, 王茜, 姜晓霞, 王垒. 锂离子电池建模研究现状与展望[J]. 发电技术, 2025, 46(5): 857-871. |
| [2] | 罗宗龙, 刘世林. 基于信息间隙决策理论鲁棒模型的户用微电网优化运行[J]. 发电技术, 2025, 46(4): 705-714. |
| [3] | 鲁亚楠, 徐涛, 刘泽楠. 制氢系统对双馈风机串补系统次同步振荡特性的影响[J]. 发电技术, 2025, 46(4): 715-726. |
| [4] | 马浩然, 袁至, 王维庆, 李骥. 考虑数据中心和储能接入的主动配电网经济调度研究[J]. 发电技术, 2025, 46(4): 748-757. |
| [5] | 王杰, 徐立军, 李笑竹, 樊小朝, 古丽扎提∙海拉提null, 王维庆. 计及灵活性不足风险的配电网智能软开关与多类型共享储能协调优化[J]. 发电技术, 2025, 46(4): 758-767. |
| [6] | 闫朝阳, 李蓝青, 徐浩嘉, 庄锁, 张振华, 戎子睿. 基于白鲨算法与改进长短期记忆网络的光伏出力预测[J]. 发电技术, 2025, 46(4): 778-787. |
| [7] | 卫广宇, 应笑冬, 姚延军, 杨小芳, 翁楚迪, 彭勇刚, 李海龙. 计及荷电状态的并网型直流微电网功率协同控制策略[J]. 发电技术, 2025, 46(4): 788-796. |
| [8] | 刘佳佳, 巨星. 弃电热储能光伏-光热复合发电系统技术经济性分析[J]. 发电技术, 2025, 46(4): 807-817. |
| [9] | 张祖菡, 刘敦楠, 凡航, 杨柳青, 段赟杰, 李赟, 马振宇. 基于大语言模型的电力系统预测技术研究综述[J]. 发电技术, 2025, 46(3): 438-453. |
| [10] | 刘宿城, 栾李, 李龙, 洪涛, 刘晓东. 基于人工智能的直流微电网大信号稳定性评估方法研究[J]. 发电技术, 2025, 46(3): 496-507. |
| [11] | 黄斌, 赵伟, 廖力达, 肖孟, 黄佳亮, 星可. 基于环境参数模型的缓坡光伏阵列反阴影策略研究[J]. 发电技术, 2025, 46(3): 579-589. |
| [12] | 张志勇, 孔令刚, 范多进, 路小娟. 线性菲涅尔集热系统焦距优化建模仿真及实验验证[J]. 发电技术, 2025, 46(3): 590-599. |
| [13] | 刘忠, 黄彦铭, 朱光明, 邹淑云. 含风-光-电氢混合储能的多微电网系统容量优化配置方法[J]. 发电技术, 2025, 46(2): 240-251. |
| [14] | 孙勇, 高子航, 侯泽胤, 李德鑫, 王尧, 张海锋, 陆帅. 面向综合能源系统运行的气网聚合建模及辨识方法[J]. 发电技术, 2025, 46(2): 274-283. |
| [15] | 王奎, 余梦, 张海静, 李妍, 刘哲, 郭军红. 面向光伏消纳和冰蓄冷空调群低碳需求响应的新型配电系统多时间尺度优化策略[J]. 发电技术, 2025, 46(2): 284-295. |
| 阅读次数 | ||||||
|
全文 |
|
|||||
|
摘要 |
|
|||||